PuzzleData
Process Intelligence Platform
ProDiscovery
비즈니스에 유의미한 프로세스를 손쉽게 발견하고 시뮬레이션 하여 적시에 정확한 업무 수행이 가능합니다.
기업의 프로세스 데이터, 고객 행동 데이터, 이외에도 흐름이 존재하는 모든 디지털 풋프린트 데이터 ProDiscovery로 분석하세요.
더욱 직관적이고 편리해진 사용성
획기적으로 업그레이드 된 성능
프로세스 분석, 검증, 예측, 최적화, 모니터링
프로세스 혁신의 정답은 언제나 ProDiscovery입니다.
비즈니스 프로세스 자동 도출 및
손쉬운 모델링 가능
- 산업별/분석 주제별 다양한 분석 시나리오 템플릿과 데이터 가이드를 제공하여 분석목적에 맞는 템플릿을 활용 누구나 손쉽게 프로세스를 탐색하고 모델링이 가능
- 30여 종 이상의 시각화 도구(퍼즐)와 다양한 필터를 제공하여 편차 분석, 원인 분석과 같은 전문가 수준의 심화 분석이 가능
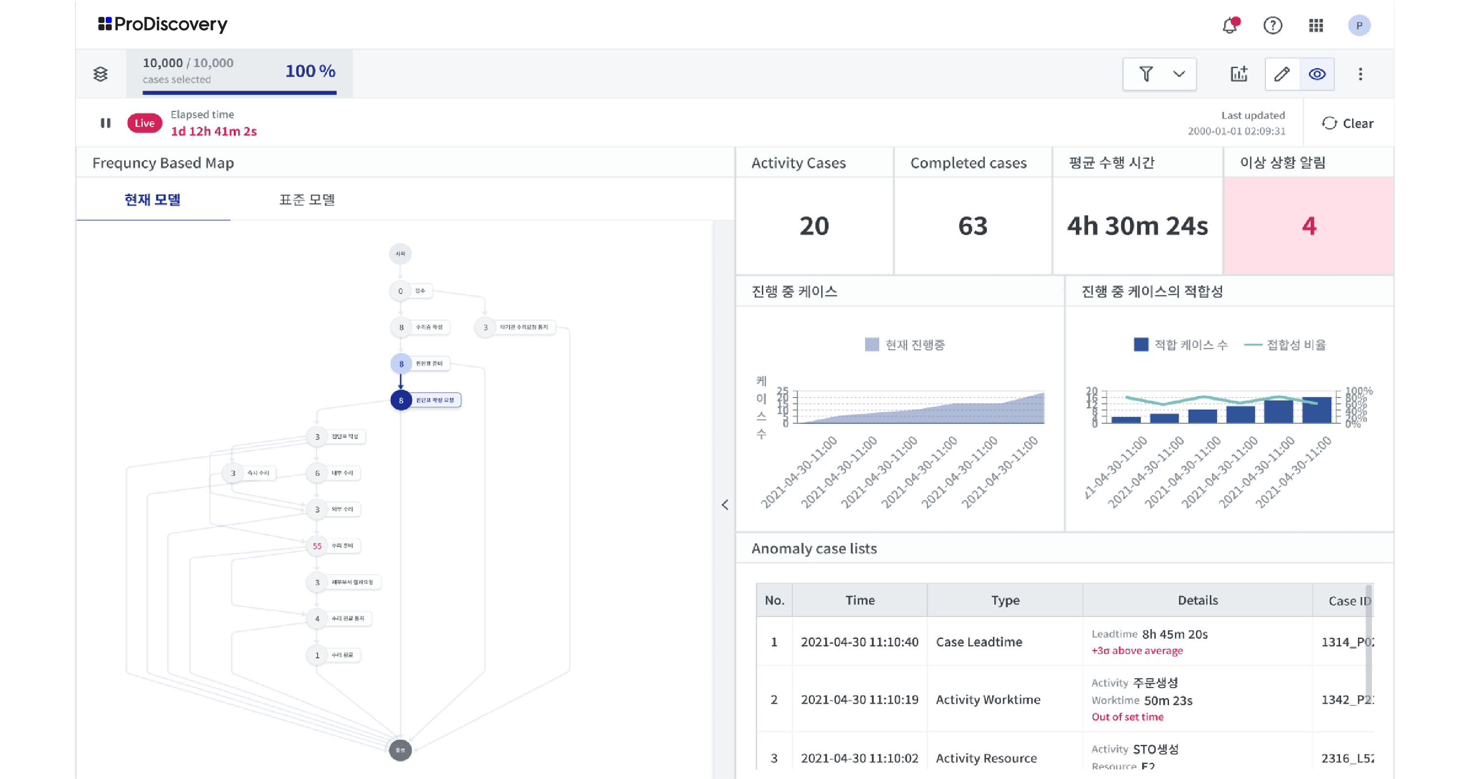
실시간 프로세스 모니터링 및 이상 징후 감지
- Streaming data를 분석하여 실시간으로 진행되는 프로세스를 모니터링하여 이상 프로세스를 탐지하고 알림
- 진행 중인 프로세스의 패턴 및 KPI를 분석하여 프로세스의 진행 흐름을 예측하고 소요 자원을 추정
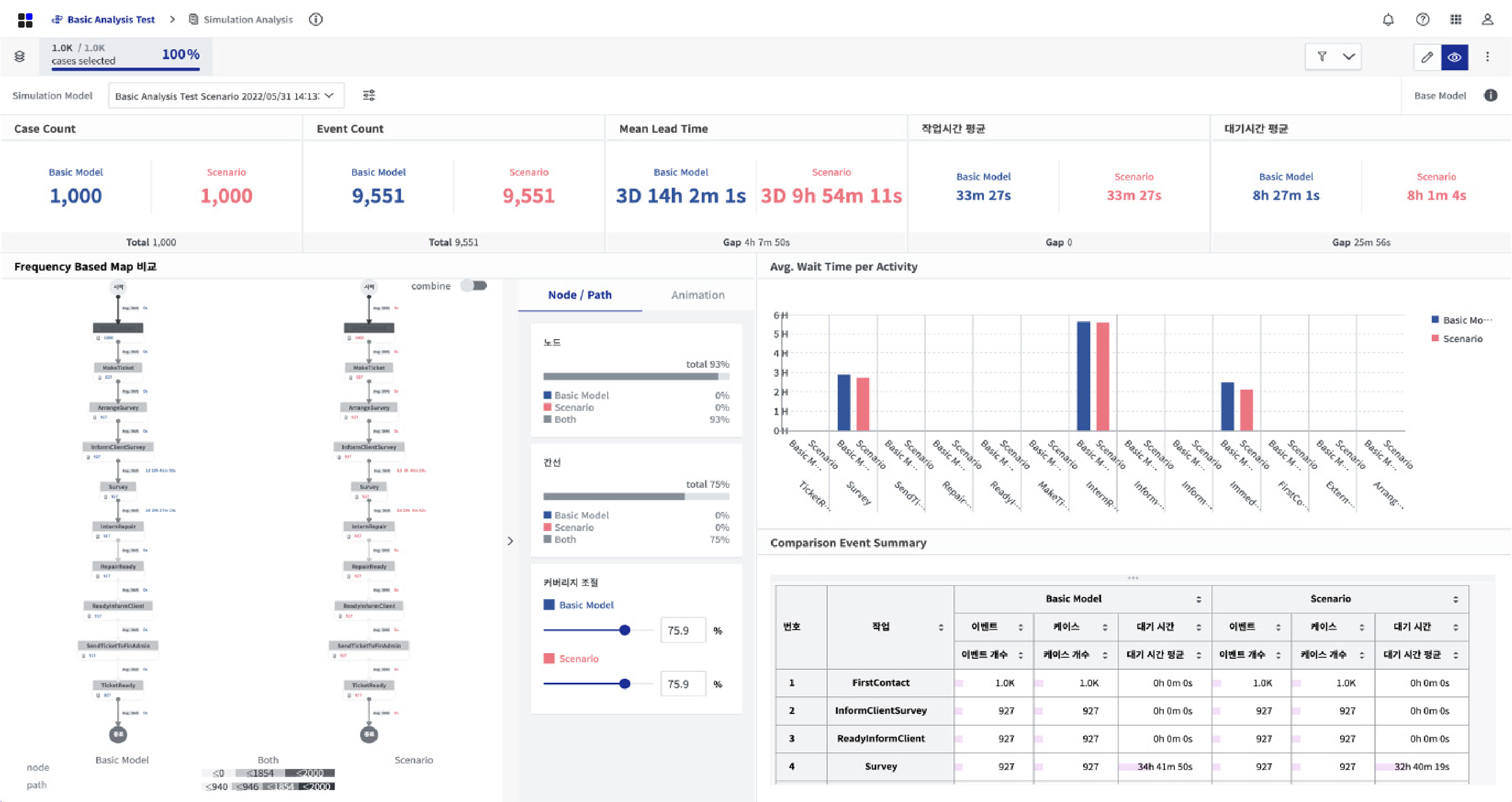
What-if 시나리오 시뮬레이션을 통한
To-Be 프로세스 최적화
- 다양한 시나리오 시뮬레이션을 통하여 최적의 프로세스 개선안 도출 후 프로세스 개선 전후 KPI 비교를 통한 프로세스 혁신 관리를 지원
- 데이터 기반으로 학습된 AI·ML 모델을 적용하여 지연 여부 등의 프로세스 흐름 상의 이상 상황을 예측하여 업무 자동화 및 이상 징후 예방 활동 가능
더욱 직관적이고 편리해진 사용성
획기적으로 업그레이드 된 성능
프로세스 마이닝 분야에서의 다양한 경험과 끊임 없는 연구 개발을 바탕으로
통찰력 있는 정확한 예측을 제공합니다.
비즈니스 프로세스 자동 도출 및 손쉬운 모델링 가능
- 산업별/분석 주제별 다양한 분석 시나리오 템플릿과 데이터 가이드를 제공하여 분석목적에 맞는 템플릿을 활용 누구나 손쉽게 프로세스를 탐색하고 모델링이 가능
- 30여 종 이상의 시각화 도구(퍼즐)와 다양한 필터를 제공하여 편차 분석, 원인 분석과 같은 전문가 수준의 심화 분석이 가능
실시간 프로세스 모니터링 및 이상 징후 감지
- Streaming data를 분석하여 실시간으로 진행되는 프로세스를 모니터링하여 이상 프로세스를 탐지하고 알림
- 진행 중인 프로세스의 패턴 및 KPI를 분석하여 프로세스의 진행 흐름을 예측하고 소요 자원을 추정
What-if 시나리오 시뮬레이션을 통한 To-Be 프로세스 최적화
- 다양한 시나리오 시뮬레이션을 통하여 최적의 프로세스 개선안 도출 후 프로세스 개선 전후 KPI 비교를 통한 프로세스 혁신 관리를 지원
- 데이터 기반으로 학습된 AI·ML 모델을 적용하여 지연 여부 등의 프로세스 흐름 상의 이상 상황을 예측하여 업무 자동화 및 이상 징후 예방 활동 가능
ProDiscovery 성공 사례
금융 Finance
고객 경험은 물론 은행 영업점과 본부부서 직원의
업무 편의성까지 개선되었습니다.
– S은행 빅데이터 센터장
유통 Distribution
비즈니스 페이지 유입률 31% 증가,
주문완료 타임 2분 감소, 장바구니 추가 수 150% 증가,
주문완료 수 39% 증가 되었습니다.
– 글로벌 유통기업 A사 상무
병원 Hospital
환자 평균 소요시간 7분 감소 및
중증환자 적시 치료 가능, 수납 건수 평균 24% 감소,
창구 최대 업무량 34% 감소했습니다.
– 한림대학교 성심병원 커멘드 센터장 이미연 교수
PuzzleData
Global Process Mining Leader
(6 years in a row)
가트너(Gartner)가 선정하는 프로세스 마이닝 대표 기업에
2018년 ~ 2023년까지 6년 연속 선정 되었습니다.
PuzzleData
Global Process Mining Leader
8 years in a row
가트너(Gartner)가 선정하는 프로세스 마이닝 대표 기업에
2018년 ~ 2025년까지 8년 연속 선정 되었습니다.

![[30차 PMA] 이해하고 바로 적용하는 프로세스 마이닝 교육](https://blog.puzzledata.com/wp-content/uploads/2025/04/user_conference_링크드인광고배너-01-1-400x250.jpg)
![[기업 강연 행사] AI 기반 Process Intelligence 활용 강연](https://blog.puzzledata.com/wp-content/uploads/2025/05/스크린샷-2025-05-22-오후-1.16.27-400x250.png)