ProDiscovery Terminology: Event log, Dataset, Dashboard, Puzzle
Aug 19 2017 | 3 min read
In this column, we will explain key terminologies essential for using ProDiscovery. The content provides conceptual explanations of these terms.
Event log: Original Log Data Files
Event log refers to event-based log data generated by users or systems. ProDiscovery utilizes this data as its foundation for analysis.

Dataset: Preprocessed Data in Analyzable Data Format
In ProDiscovery, analysis is performed using the original event logs; however, these data are not directly utilized for analysis. Instead, the data is preprocessed into a format conducive to analysis based on user-defined specifications such as column mapping and data processing options. This processed data is referred to as the “dataset.”

Analysis is conducted not from the actual original event log, but from processed datasets.

Rather than generating only one dataset from a single original event log, users can define processed event log information in various ways based on the analysis direction, creating different forms of datasets.

All information related to the dataset can be accessed in this menu, and dataset creation and management can be handled in the following menu.
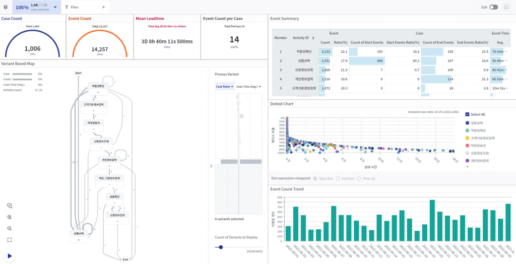
Dashboard: The Area Where Actual Data Analysis is Conducted
This is the area where actual analysis is conducted using the generated datasets. Here, multiple dashboards can be created for each dataset, allowing analysis to be carried out by distinguishing data based on filters, characteristics, and other factors.

Puzzle: Analysis Elements in the form of widgets that can be created within the dashboard
If the generated dashboard is the analysis screen, then puzzles are the internal components that fill that screen. It’s not just a view according to a predefined layout. With ProDiscovery, you can create your desired analysis screen by assembling puzzles.

Below is the dashboard screen composed of puzzles in actual ProDiscovery.

