관측 가능성 (Observability)
제어이론에서 관측 가능성(observability)이란 시스템의 출력 변수(output variable)를 사용하여 상태 변수(state variable)에 대한 정보를 알아낼 수 있는지를 나타내는 용어이다. (위키백과)

[그림] Beyond Monitoring: The Rise of Observability1
옵저버빌리티란 ?
최근 ‘데이터 옵저버빌리티(Data Observability)’는 데이터 업계의 이슈가 되는 용어로 단순한 시스템 모니터링이 아니라, 다양한 질문에 대해 답변할 수 있을 뿐만 아니라 해당 상황에 대해 깊이 있는 관찰을 통해 근본 원인을 파악할 수 있는 개념으로 사용되고 있습니다.
우리나라 용어로 관측 또는 관찰 가능성이라고 조금은 어색하게 해석되는 이 단어는 기업 업무 프로세스를 이해하고 싶은 관점에서 “프로세스 옵저버빌리티”로 확장해 볼 수 있으며, 이는 기업 내 전체 프로세스를 이해하고 조망함으로써 신속하고 빠른 의사 결정을 하고자 하는 관리자 및 경영자의 욕구를 대변해 줄 수 있는 단어가 될 수 있을 것입니다.
기존의 업무 모니터링 및 BI 도구들이 각종 시스템으로부터 수집되는 지표들을 보여주는 것이 모니터링이라면, 이를 활용하여 이러한 지표들이 왜 발생하고 무엇을 의미하는 지 업무의 맥락을 이해하기 노력이 옵저버빌리티 확보입니다. 이러한 의미에서 프로세스 마이닝은 프로세스 중심의 이벤트 데이터를 해석하려는 방법론으로서 IT 시스템의 Operation 레벨이 아닌 전략적인 차원에서의 프로세스 관측 가능성을 제공합니다.
프로세스 관점에서의 옵저버빌리티
전통적인 IT 시스템의 클라우드화 및 디지털 트랜스포메이션이 가속화되면서, 이러한 시스템들이 동작하는 궁극적인 목적, 시스템을 통한 비즈니스 업무 플로우가 잘 동작하는지 모니터링하고 관리하는 필요성과 노력이 증대되고 있습니다.
하지만 기존 데이터 기반의 옵저버빌리티는 주로 데이터베이스, 서버, 네트워크 등 인프라 관점의 헬스체크에 초점이 맞췄었다면 프로세스 마이닝은 개발 시스템을 한 곳에 묶어 두고 전체 업무 프로세스 관점에서 건강 상태를 조망해야 합니다. 이를 위해 프로세스 마이닝은 기존에 모델 발견(Discovery) 이외에 모니터링(Monitoring)과 이를 통한 개선(Enhancement) 방법론을 제공하고 있습니다.

[그림] 프로세스 마이닝의 주요 역할
프로세스 마이닝 관점에서 데이터 옵저버빌리티는 크게 두 가지 의미를 가질 수 있습니다.
첫 번째는 기존의 모니터링이나 IT 인프라의 건전성 (시스템은 잘 돌아가는지, DB 및 서버 부하나 에러, 장애는 없는지에 초점이 맞춰져 있다면, 프로세스 마이닝에서의 옵저버빌리티는 많은 예산을 들여 구축한 ERP 등 레거시 시스템의 업무 활용도 및 고객의 End-To-End 동선 파악 등 비즈니스 활용 측면에서의 성능 지표를 제시합니다.
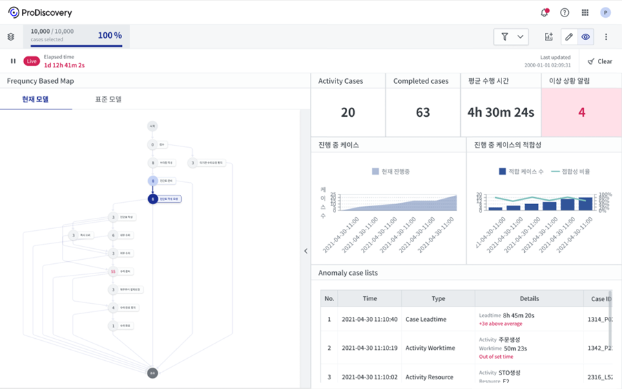
두 번째로 기업내 프로세스는 특정 시스템에 종속되지 않고 여러 시스템에 걸쳐 End-to-End 실시간으로 진행됩니다. 따라서, 프로세스 옵저버빌리티는 여러 소스에서 쏟아져 나오는 데이터를 통합하고, 프로세스 모델을 바로바로 시각화해 줄 수 있는 스트리밍 처리, 모니터링과 아울러 필요시 특정 기간 또는 속성 데이터만 뽑아서 심층적으로 살펴보는 실시간과 배치 분석 사이에 긴밀한 결합이 요구됩니다.

[그림] 스트리밍 데이터 분석 예시 화면
옵저버빌리티 확보를 위한 프로세스 마이닝의 진화
프로세스 옵저버빌리티를 목표로 프로세스 마이닝은 프로세스 모델 자동 도출을 통한 데이터 시각화 및 AI/ML, 시뮬레이션 등의 전통적인 분석 기술과 사용자 업무 관리, 메시징 알람 등 프로세스 실행 및 커뮤니케이션 기술과 접목하는 방향으로 진화하고 있습니다.
이를 통해 프로세스 마이닝은 현업 사용자에게 익숙한 업무 프로세스 관점에서의 데이터 옵저버빌리티 확보, 이상 상황 방지 및 업무 자동화 및 효율화를 이뤄낼 수 있는 필수 도구로 자리잡을 것입니다.
프로세스 마이닝에서 관측가능성(Observability)은 각종 시스템에서 발생하는 출력 이벤트 로그를 사용하여 각종 경영 활동 및 업무 상황에 대한 심층적인 정보를 알아낼 수 있는지를 나타내는 용어입니다.
#프로세스마이닝 #ProcessMining #관측가능성 #Observability #디지털스트랜스포메이션 #실시간분석
______________________________________________________________________________________________________________________________
1 https://www.montecarlodata.com/beyond-monitoring-the-rise-of-observability


